CUDA AI Code Editor
AI-powered code editor designed specifically for CUDA development and optimization.
┌─────── Product Hunt ────────┐ │ ▲ #1 Product of the Day │ └─────────────────────────────┘
★★★★★ 4.9/5.0 (100+ reviews)
Used by hardware AI developers
at leading companies


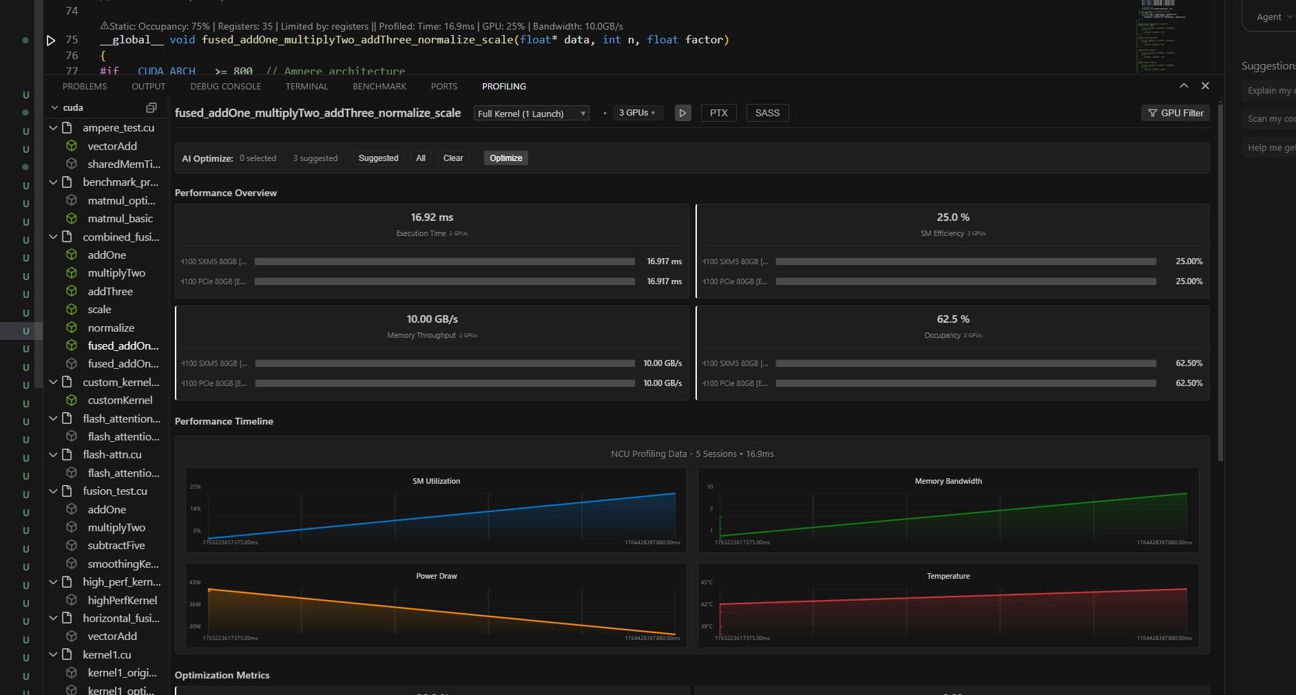
Instant analysis
See kernel metrics while typing

SOTA LLMs that know your GPU
Access top models trained on your GPU architecture

Local LLM Support
Ollama, vLLM, and BYOK privacy

Smart profiling terminal
Tells you exactly what's wrong and how to fix it
Built for real GPU work
Write CUDA on any machine, get code that actually runs fast

AI agent that knows your GPU architecture
Detects your GPU model and writes kernels specifically for your architecture. RTX 4090? A100? The agent knows and optimizes accordingly.

GPU Emulator
Develop and test CUDA kernels without physical hardware. Works on any machine.

Automated Benchmarking
Benchmark kernels across GPU architectures and configurations. Track performance over time.

Remote GPU Virtualization
Connect to cloud GPUs instantly. Code locally, execute remotely.
Performance Benchmarks
User-reported performance enhancements using our optimization flow
Core Kernel Optimizations
Changelog
Latest updates and improvements
Execution-Driven Emulator & Agentic AI Optimization
Cycle-accurate GPU emulation with 96-98% accuracy. AI automatically iterates and optimizes kernels to peak performance.
Remote GPU Access & AI Insights
Code anywhere, run everywhere. SSH integration and cloud GPU support with AI-powered optimization.
Full GPU Emulator - No Hardware Required
Profile CUDA kernels without physical GPU. 86+ architectures with roofline model analysis.
Benchmarking Terminal & Static Profiling
Full terminal for benchmark sweeps. Instant CodeLens insights while typing.


